
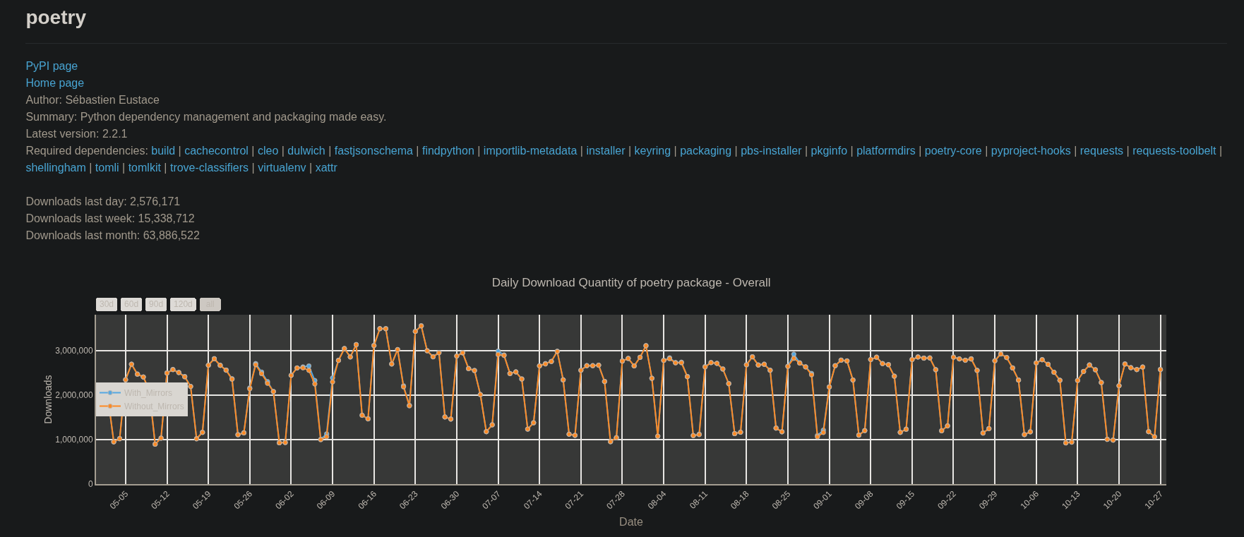
Will UV surpass Poetry in monthly PyPi downloads in before the end of 2025?
11
Ṁ100Ṁ562resolved Oct 28
Resolved
YES1H
6H
1D
1W
1M
ALL
See:
If UV surpasses Poetry in "Downloads last month" at any point before the end of 2025 then this question resolves to YES.
Note, a giant temporary spike that I judge to be unrelated to regular development usage does not count.
Otherwise, this question resolves to NO.
This question is managed and resolved by Manifold.
Market context
Get
1,000 to start trading!
🏅 Top traders
| # | Trader | Total profit |
|---|---|---|
| 1 | Ṁ71 | |
| 2 | Ṁ46 | |
| 3 | Ṁ22 | |
| 4 | Ṁ13 | |
| 5 | Ṁ9 |
People are also trading
Related questions
When will Python development tool uv overtake Poetry in JetBrains surveys?
Will I still consider uv the best Python package manager at the end of 2026?
82% chance
In January 2028, will Polars have supplanted Pandas for Python data frames? (More monthly downloads)
18% chance
Astral maintains uv Python package manager for free through 2027?
57% chance
[Metaculus] Will Python still be most popular programming language at the end of 2030?
71% chance
PyPL Index at the end of 2027
Will Python 4 be released before 2030?
12% chance
Will Python 3.10 reach 90% readiness before end of life?
55% chance
Will Python 3.12 reach 85% readiness before end of life?
52% chance
Will Mojo displace Python as the language of most AI papers on Arxiv by 2026
4% chance


